Inpatient Flow Monitor
See your inpatient flow in real time, from division-level snapshots to hospital-wide visibility.
Location in SystemView: SystemView > Explore > Beds > Inpatient Flow Monitor > Hospital Overview / Division Overview
In this article:
What it is
The Inpatient Flow Monitor provides a real-time view of inpatient occupancy across the hospital or by division.
It allows users to visualise ward-level capacity, monitor occupancy status, and identify patients whose length of stay (LoS) may be exceeding the expected timeframe required to maintain patient flow.
- Hospital Overview displays a hospital-wide summary of inpatient activity.
- Division Overview focuses on occupancy within a specific division, providing the same analytics at a narrower scope.

Why it matters
Understand where patient flow is slowing before it impacts capacity.
- Instant visibility into occupied, available, and reserved beds.
- Identify long stay patients to target patients whose stays may be impeding ward flow.
- Support discharge planning by surfacing patients likely to exceed optimal LoS.
- Facilitate proactive decisions that keep inpatient activity balanced across wards.
How to use it
Filter to focus your view
Use the filters along the top of the component to tailor the analysis:
- Division (Division Overview only): Filter to a specific division within the selected facility.
- Ward group: Toggle between your main or other mapped wards.
- Bed type: Filter by Standard, Special Purpose, or Mental Health beds.
Explore patient flow and occupancy
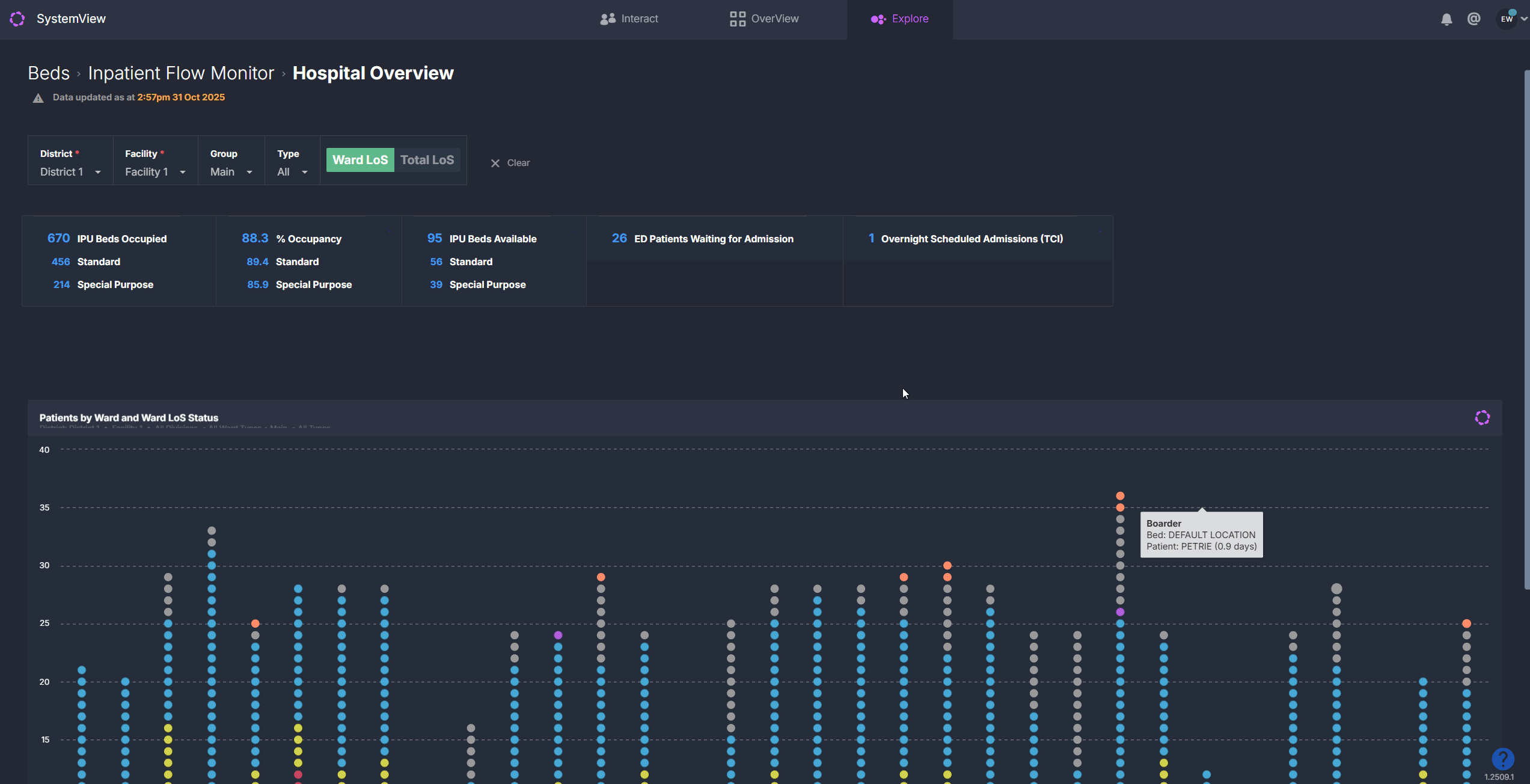
The summary tiles in the Hospital Overview and Division Overview components display:
- Occupied beds: total count of currently occupied inpatient beds.
- Available beds: number of empty or reserved beds, split by standard and special purpose.
- Occupancy percentage: total occupancy rate. When occupancy exceeds 85%, it highlights in yellow to signal potential flow risk.
- Unscheduled demand (Hospital Overview only): number of patients in ED awaiting admission.
- Scheduled demand (Hospital Overview only): number of planned admissions requiring an inpatient bed.
The Patients by LoS Status chart displays every ward, with each dot representing a patient’s bed.
Hover over a specific bubble to quickly see patient and LoS details or click a ward on the chart to explore the patient-level table, showing all patients on the ward with details such as:
- Bed number
- Ward and total LoS
- Estimated discharge date
- Consultant and diagnosis
- Risk of hospitalisation (30/60 days)
- Unscheduled admissions (past 12 months)

💡 Tip: Patient-level lists can be exported to Excel for further analysis.
For step-by-step instructions, see How to export from SystemView › in the Knowledge Base.
How it works
The Inpatient Flow Monitor provides a live snapshot of hospital or divisional occupancy, showing each ward’s capacity and current patient mix. Each dot on the Patients by LoS Status chart represents an admitted patient, allowing you to quickly see where stays are extending beyond expected flow targets.
Patients are colour coded by their Flow LoS category, making it easy to identify where patient stays may be impacting flow.
Calculation logic
Flow Length of Stay (LoS): SystemView uses an internal logic to calculate each ward’s Flow LoS, which is the expected stay required to maintain patient flow based on expected admissions and available capacity. Patients are colour coded in the chart as:
- 🔴 Red = Passive Bed: Patient with a ward LoS at or more than double the Flow LoS.
- 🌕 Yellow = Passive Bed Risk: Patient with a ward LoS above but less than double the Flow LoS.
- 🔵 Blue = Below Flow LoS: Patient with a ward LoS below the Flow LoS target.
🔗Learn more about Flow LoS ›
How it helps you
- Spot bottlenecks quickly: Identify wards under occupancy pressure.
- Prioritise flow interventions: Focus on patients in red/yellow LoS categories.
- Support clinical decision-making: Combine LoS and risk-of-readmission insights.
- Monitor system-wide efficiency: Track inpatient activity across wards and divisions.
- Enable proactive management: Address capacity issues before escalation.
Best practices
How often should I use it?
| What to Do | How Often | Who Should Do It | Why It Helps |
|---|---|---|---|
| Review occupancy across wards | Daily |
Bed Managers, Patient Flow Coordinators | Detect divisions nearing 85% capacity |
| Check for passive bed risks | Daily | Nurse Unit Managers, Discharge Planners | Support early intervention for complex patients |
| Analyse hospital-wide occupancy | Each shift | Duty Managers, Executives | Balance load and plan admissions |
| Review after-hours discharges | Weekly | Patient Flow Leads, Operation Leads | Identify systemic barriers to timely discharge |
Pair with these components
- 🔗 Complex Patient Registers: view and manage long-stay patients requiring intervention.
- 🔗 Ward View > Ward Demand: see real-time updates on patient inflow and bed pressure.
- 🔗 Bed Capacity Monitor: monitor available staffed beds across divisions.
- Risk of Hospitalisation > Readmission Trends: assess post-discharge risk patterns alongside length of stay.
Tips for success
- Click on any ward in the Patients by LoS Status chart to view patient-level data.
- Monitor occupancy changes: keep an eyes on divisions and wards approaching capacity.
- Use LoS toggles to switch between Ward and Total LoS views depending on your focus.
- Export data regularly to support local performance or flow meetings.
- Incorporate these metrics into your MyHub dashboards for at-a-glance visibility. See How to create a MyHub page › for more.
Want a detailed breakdown?
If you’d like a more detailed look at every filter, chart, and tile in this component, you can download the Inpatient Flow Monitor Guide below.
📎 Download: Beds > Inpatient Flow Monitor
❓FAQs
Q: What’s the difference between Division and Hospital Overview?
A: Division Overview focuses on occupancy within a selected division. Hospital Overview shows the same analysis at a facility-wide level, including ED and scheduled demand summaries.
Q: What does Flow LoS mean?
A: Flow LoS is the expected length of stay needed for a ward to maintain optimal patient flow, based on capacity and expected admissions.
Q: Why are some patients coloured red or yellow?
A: These represent Passive Bed and Passive Bed Risk patients. Their stays are exceeding or nearing double the Flow LoS for that ward.
Q: What are boarder patients?
A: Boarders are non-inpatients staying with an admitted patient, such as a parent, carer, or family member. They are included in visualisations to provide a complete picture of bed occupancy and ward activity.
Q: What are reserved beds?
A: Reserved beds are beds that have been allocated for an incoming admission (for example, a patient in ED or a scheduled procedure) and are therefore not available for new admissions until that transfer occurs.